Willard Jansen

Security Researcher & Penetration Tester

About

Security researcher focused on finding and responsibly disclosing vulnerabilities in web applications and APIs. I combine manual testing with custom tooling to uncover issues that automated scanners miss — from authentication bypasses to business logic flaws.

Bug Bounty
Active Hunter
Enterprise
& Government
Web & API
Specialization
Holland
Based in

Built Different

Purpose-built tooling for the tests that matter

Most security testing relies heavily on automated scanners. I built Spectre — a proprietary, internal testing platform with dedicated labs and attack template libraries for complex, hard-to-test attack surfaces. Where scanners stop, manual testing with the right tooling takes over. Spectre is not publicly available.

Spectre SOAP Lab — 45 attack templates across 8 categories for SOAP/WS-* pentesting

SOAP Lab

45+ attack templates for SOAP/WS-* services — XXE injection, WS-Addressing SSRF, SOAPAction spoofing, XPath injection, and Dutch government-specific protocols like StUF and ebMS2.

Spectre GraphQL Lab — 40 attack templates covering introspection, IDOR, data exposure and mutation abuse

GraphQL Lab

40+ attack templates for GraphQL APIs — introspection abuse, authorization & IDOR testing, sensitive data exposure, mutation abuse, and fingerprinting across Apollo, HCP, and other server implementations.

Spectre Enterprise Target Lab — 21 enterprise platforms with preconfigured test environments

Enterprise Target Lab

Preconfigured test environments for 21+ enterprise platforms — API gateways, message brokers, service meshes, container orchestration, and CI/CD infrastructure with ready-to-run test templates.

Spectre Scope Import — program rules, in-scope targets, and guided testing workflow

Scope & Rules Import

Import program scope and rules directly from bug bounty platforms. Guided testing workflow with Burp Suite and Caido integration, automated rule enforcement, and manual testing checklists.

Spectre Go Tools — run Go-based security tools with custom options

Go Tools

Integrated Go-based security tools — 403 bypass, directory scanning, vulnerability scanning with Afrog, HTTP probing, subdomain enumeration and takeover detection. One-click execution with JSON export.

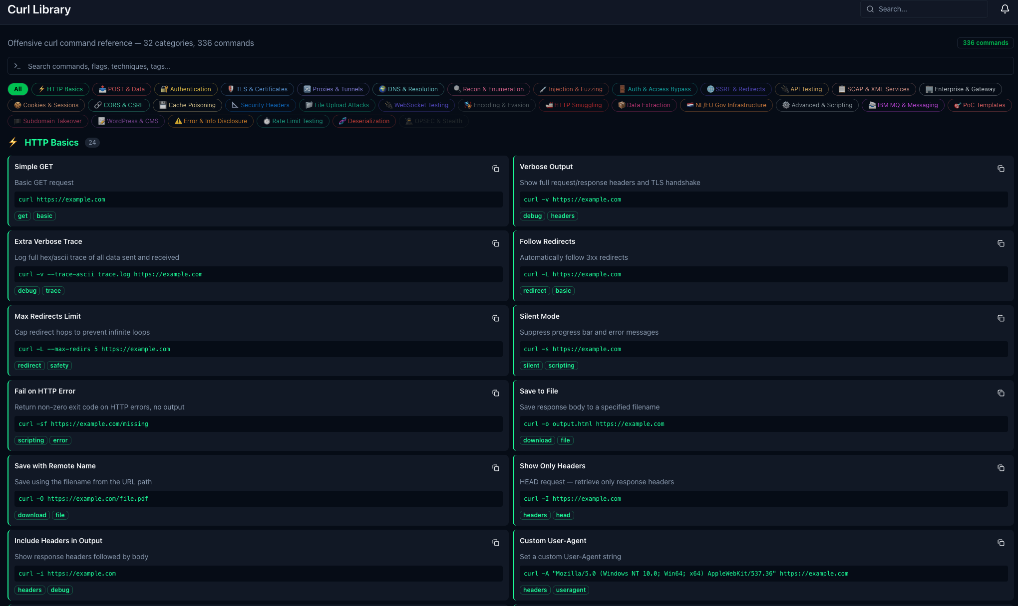
Spectre Curl Library — 336 offensive curl commands across 32 categories

Curl Library

336 offensive curl commands across 32 categories — from HTTP basics to injection, SSRF, cache poisoning, smuggling, SOAP/XML services, and enterprise gateway testing. Searchable and copy-ready.

SOAP / WS-* GraphQL Authentication Flows CI/CD Pipelines Legacy Systems Cloud Infrastructure XXE & Injection TLS / Certificate Testing

Services

Areas of focus and expertise

Web Application Testing

Authentication bypass, broken access control, IDOR, CSRF, SSRF, XSS, and business logic flaws. Manual testing of session management, OAuth/OIDC flows, and multi-step workflows that scanners can't reach.

API Security

REST, SOAP/WS-*, and GraphQL testing with dedicated tooling. XXE via SOAP envelopes, WS-Addressing SSRF, GraphQL introspection abuse, mutation injection, broken object-level authorization, and API gateway bypass techniques.

Bug Bounty & Responsible Disclosure

Active hunter on enterprise and government programs. Focused on high-impact findings — authentication bypasses, data exposure, injection chains, and privilege escalation. CVD-compliant disclosure with structured PoC documentation.

Enterprise & Legacy Infrastructure

API gateways (Layer7, Kong, WSO2), message brokers (IBM MQ, RabbitMQ), service meshes (Istio), container platforms (Kubernetes, OpenShift), and CI/CD pipelines. Testing what most testers skip.

Methodology

A structured approach to every engagement

Recon

Asset discovery, technology fingerprinting, and attack surface mapping

Analysis

Architecture review, authentication flow mapping, and threat modeling

Testing

Manual exploitation, automated scanning, and vulnerability validation

Reporting

Clear findings documentation, risk scoring, and remediation guidance

Communication & Security

How I handle your data and findings

Strict Confidentiality

Findings are never shared with third parties. All vulnerability details, evidence, and reports stay between you and me. WillardSec has no social media presence — by design.

Markdown Reports

All findings delivered in structured Markdown format — easy to integrate into your existing ticketing, documentation, or CI/CD workflows. No vendor lock-in, no proprietary formats.

Secure by Default

All testing is performed remotely from my own office — no laptops or documentation are ever brought to client locations. Evidence stored locally, never in cloud services, and deleted after engagement closure.

Let's Work Together

Interested in a security assessment or collaboration?